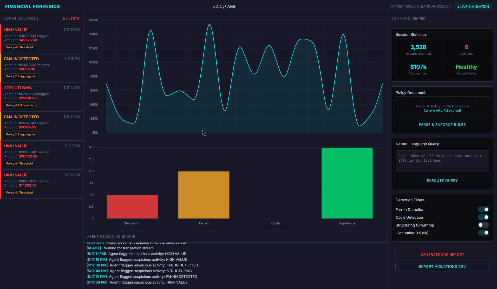
Financial Forensics Agent
Link to open source: https://github.com/probabilityzero/financialforensicsagent
In the banking sector, compliance officers have to check thousands of transactions against
written policy documents. This process is slow, prone to human error, and struggles to detect
complex money laundering patterns. There is a gap between unstructured rules and
structured transaction data.
written policy documents. This process is slow, prone to human error, and struggles to detect
complex money laundering patterns. There is a gap between unstructured rules and
structured transaction data.
We propose an Intelligent Financial Forensics Agent. It acts as a bridge between policy
documents and raw transaction databases.
The solution works in three steps:
• The agent reads policy documents and understands the compliance rules using LLM.
• It converts these natural language rules into executable database queries automatically.
• Query scans the transaction data to flag violations and provides an explanation for each.
• It goes beyond by offering Remediation Steps. For every flagged violation, it analyzes
the context and recommends actions, such as "Request Source of Funds" or "Freeze
Account."
documents and raw transaction databases.
The solution works in three steps:
• The agent reads policy documents and understands the compliance rules using LLM.
• It converts these natural language rules into executable database queries automatically.
• Query scans the transaction data to flag violations and provides an explanation for each.
• It goes beyond by offering Remediation Steps. For every flagged violation, it analyzes
the context and recommends actions, such as "Request Source of Funds" or "Freeze
Account."
This build was uploaded as a hackathon project

